DADOS Reflection
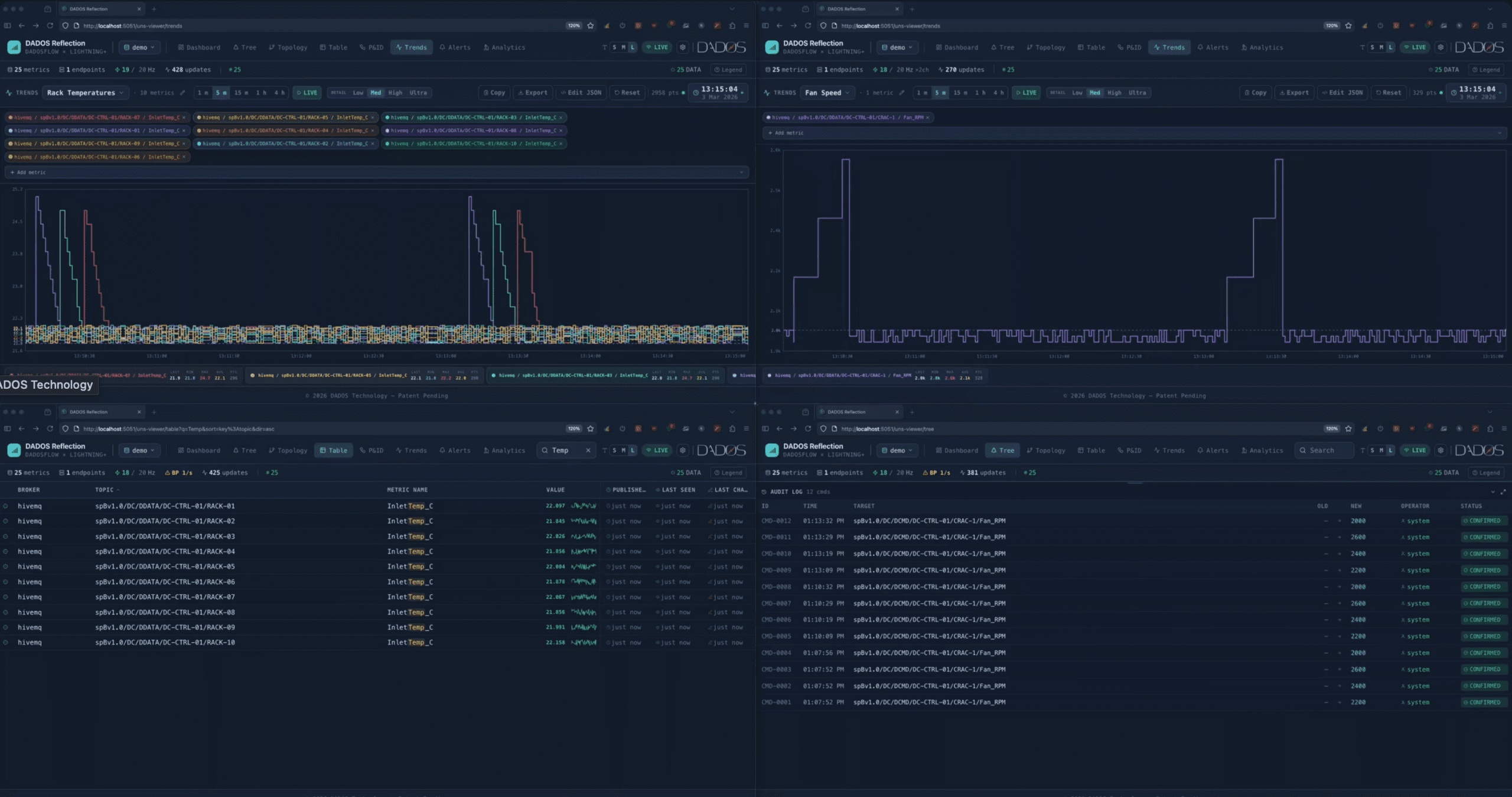
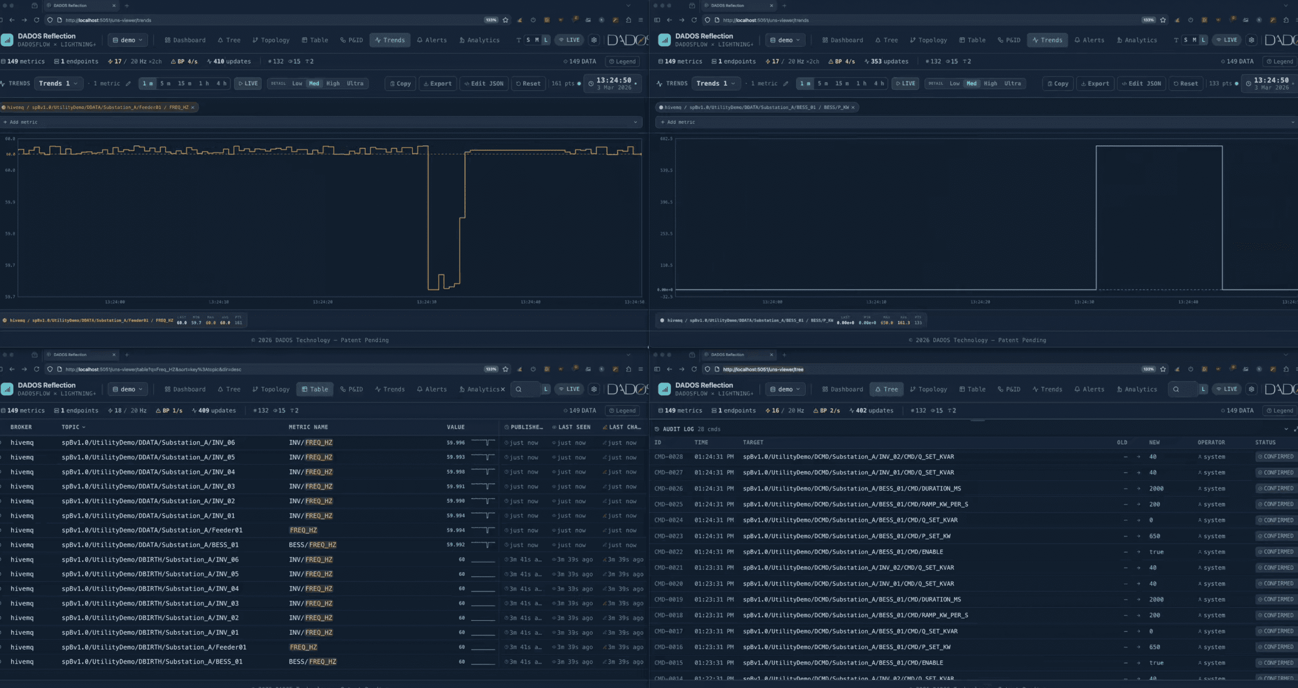
In the DADOS architecture, Reflection plays a very specific role: it exposes the live operational state of the factory in a structured, queryable form so that humans, applications, and AI systems can see and navigate the system the same way the machines do.
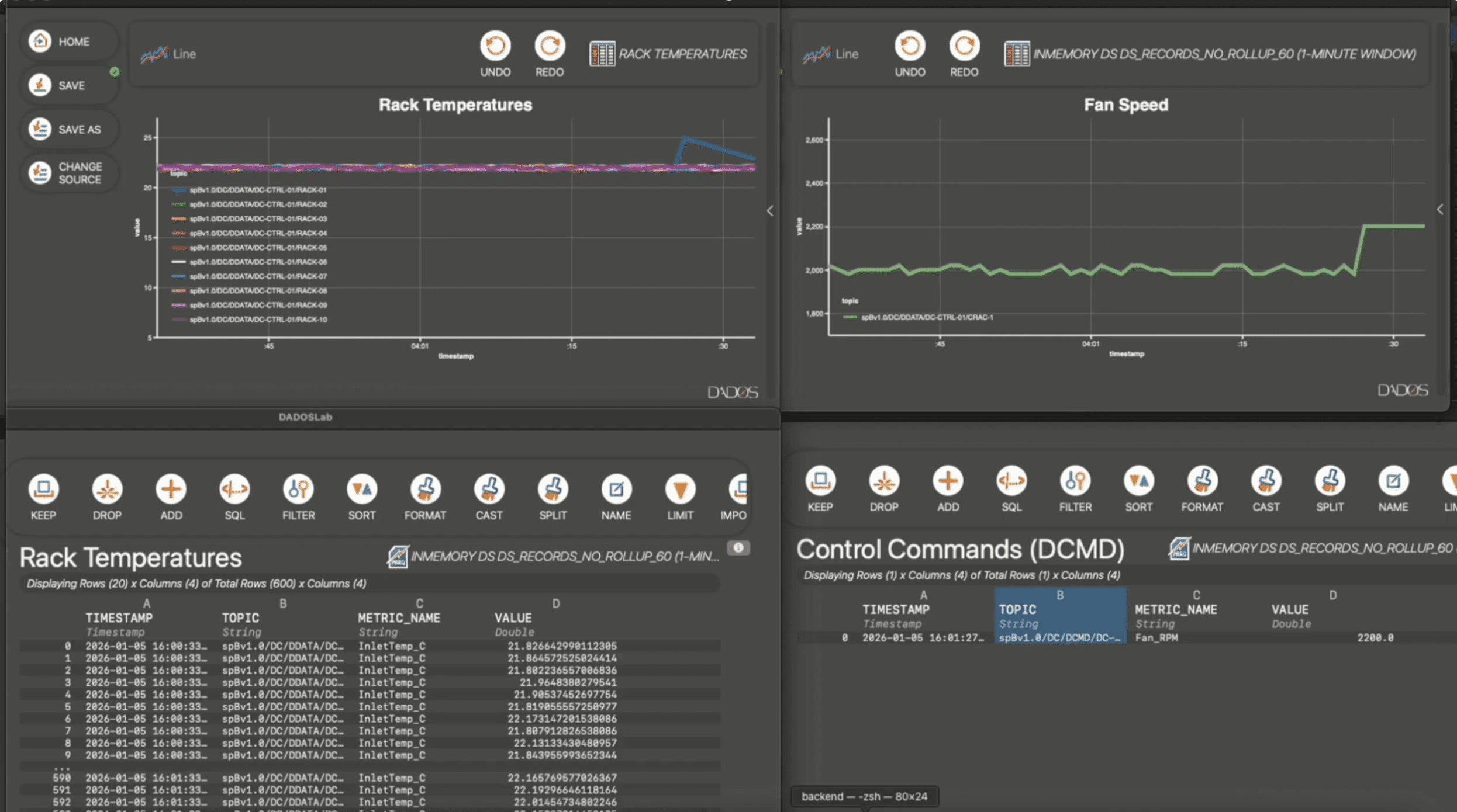
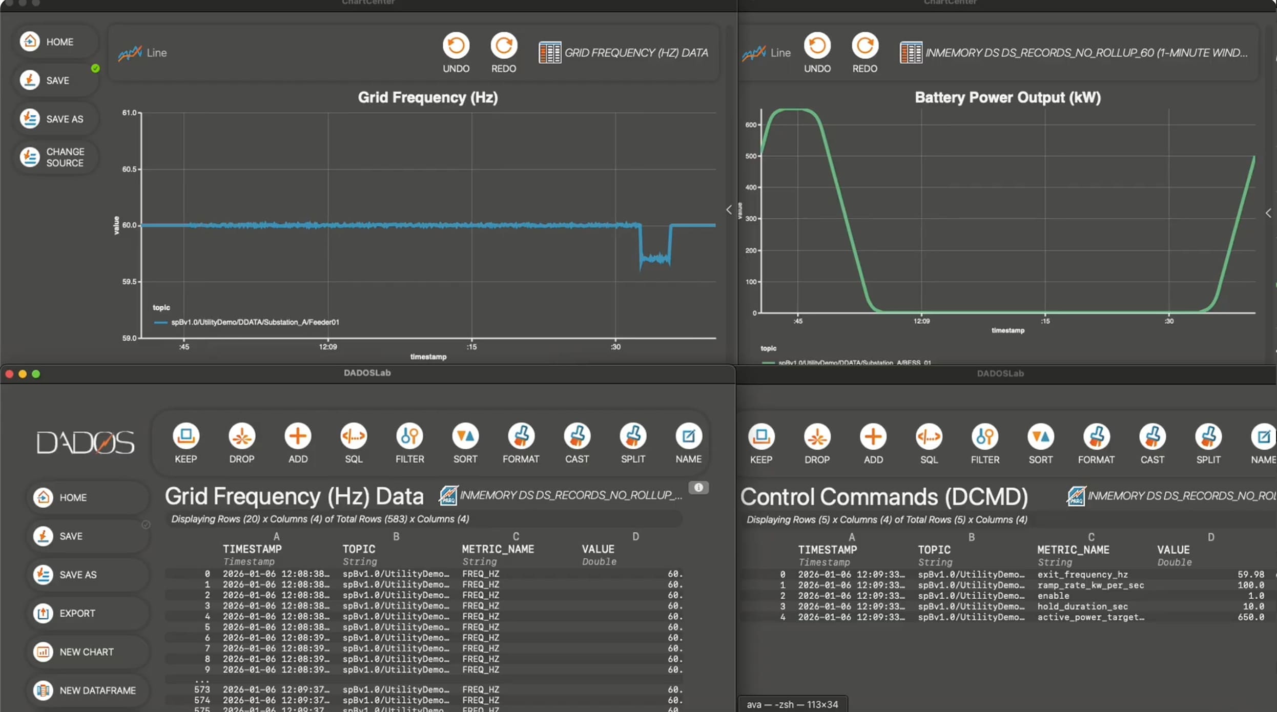
Reflection is the real-time mirror of the Universal Namespace.
It continuously converts the live industrial message stream into a structured, browsable model of the factory’s operational state.
Where the broker carries messages, Reflection shows what the system currently is.



